Pilotez votre transition numérique avec Fruggr : le chemin le plus rapide vers la conformité digitale
L’IA bouleverse les règles, l’ESG sécurise votre entreprise, et Fruggr vous donne les moyens d’allier performance et durabilité.
Gouvernez vos usages IA, assurez l’accessibilité numérique et optimisez l’empreinte ESG de votre système d’information (SI) – le tout dans une seule plateforme.


Faites du numérique responsable un levier de compétitivité durable
Fruggr est la plateforme SaaS européenne dédiée à la performance et au pilotage durable du numérique.
Avec une seule solution, les DSI et directions digitales peuvent :
- Suivre l’impact ESG (Environnemental, Social, Gouvernance) de leur IT → évaluer, comparer et agir sur l’empreinte et les coûts IT
- Gouverner l’IA de manière responsable → maîtriser coûts, empreinte carbone et conformité
- Améliorer l’accessibilité numérique → de l’audit initial à l’amélioration continue.
Fruggr : la plateforme de confiance pour un Numérique Responsable

Gagnez du temps sur de multiples référentiels réglementaires : RGAA, WCAG, ADA, REGSN, CSRD, ISO 42001…

Industrialisez la conformité pour réduire les risques et renforcer la gouvernance

Transformez le reporting en stratégie grâce à des indicateurs automatisés et une amélioration continue
Une plateforme, 3 offres
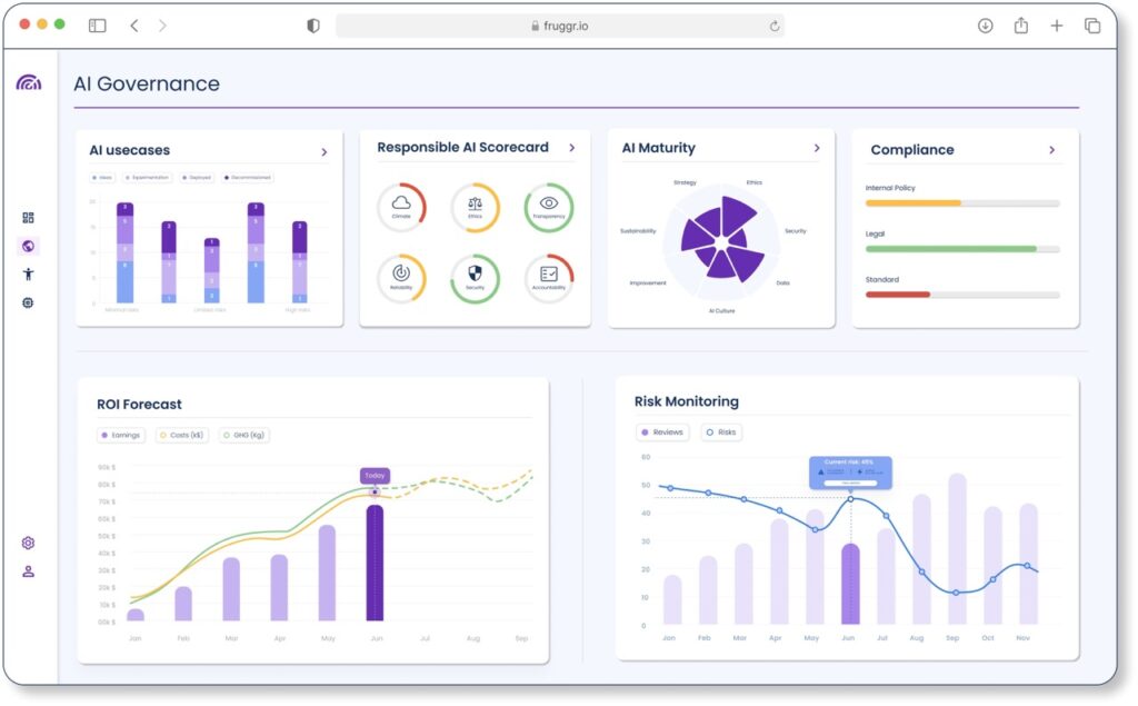
Gouvernance IA
Pilotez l’IA en toute confiance : centralisez votre registre de projets d’intelligence artificielle (IA), garantissez la conformité légale et éthique, et optimisez à la fois les coûts et l’empreinte carbone. Avec une visibilité complète, vous réduisez les risques, renforcez la confiance et exploitez tout le potentiel d’une IA responsable.
Bénéfices clés :
- Gestion proactive des risques
- Déploiement éthique et conforme
- Efficience optimisée des projets IA


Conformité Accessibilité
Déployez l’accessibilité à l’échelle de votre écosystème digital en respectant les standards RGAA/WCAG, réduisez vos risques juridiques et offrez des services inclusifs qui touchent un public plus large.
Bénéfices clés :
- Réduction des coûts d’audit
- Amélioration de l’expérience utilisateur
- Accès élargi à de nouveaux marchés
Cockpit ESG IT
Évaluez, comparez et améliorez vos indicateurs ESG IT : accédez en temps réel à des indicateurs fiables sur vos coûts, votre empreinte carbone et vos performances, afin d’aligner l’IT sur votre stratégie ESG et de suivre vos progrès dans la durée.
Bénéfices clés :
- Reporting accéléré
- Feuille de route claire et actionnable
- Réduction mesurable de l’empreinte numérique

Optimisez vos coûts, maîtrisez vos risques
-15%
Sur les coûts d’infrastructure
et d’hébergement
+60%
De temps gagné sur le reporting
et la conformité
+20%
D’amélioration de
l’empreinte carbone du SI
Ils ont amélioré leurs performances IT avec Fruggr
Découvrez comment Fruggr renforce votre impact digital
En 1 minute, explorez comment optimiser la performance IT à l’ère de la montée en puissance de l’IA, et des enjeux de réduction des coûts et de conformité ESG.
Nos ressources
Livre Blanc
Guide de l’Accessibilité Numérique
L’inclusion au service des entreprises et des utilisateurs.
Livre Blanc
Guide de la DSI pour un numérique plus responsable
Avec la croissance des indicateurs ESG, les investissements durables devraient constituer près d’un tiers des…